Opis
System zarządzania energią oparty o HomeAssistant

Skonfigurowany do współpracy z oferowanymi przez nas zestawami do magazynowania energii
HomeAssistant to oprogramowanie, które stawia na pierwszym miejscu lokalną kontrolę i prywatność.
Obsługiwany przez światową społeczność programistów i entuzjastów. Idealny do uruchomienia na
Raspberry Pi lub lokalnym serwerze. To najbardziej rozbudowany system inteligentego budynku, rozwijany
przez ponad 20 000 aktywnych deweloperów, jeden z najaktywniejszych projektow na Github.
Integruje się z tysiącami różnych urządzeń i usług, a funkcjonalność można dodatkowo rozbudować przez
wtyczki i integrować z innymi systemami, otwartymi typu NodeRed, Domoticz lub innymi komercyjnymi
rozwiązaniami.
Działa i łączy się z urządzeniami lokalnie, żadne dane nie są przechowywane w chmurze, a wszystko jest
przetwarzane lokalnie i będzie korzystać z pobierania danych z internetu tylko, jeśli nie będzie innej opcji.
W skład zestawu wchodzi:
Mikrokoputer Raspberry Pi4
Moduł komunikacyjny ESP32
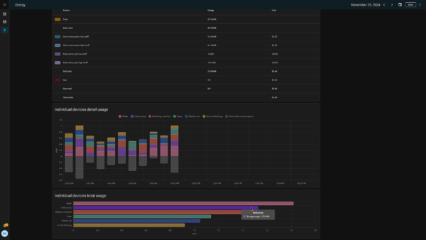
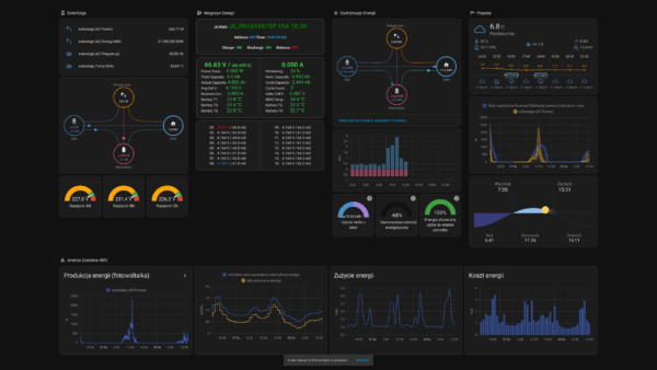
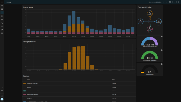
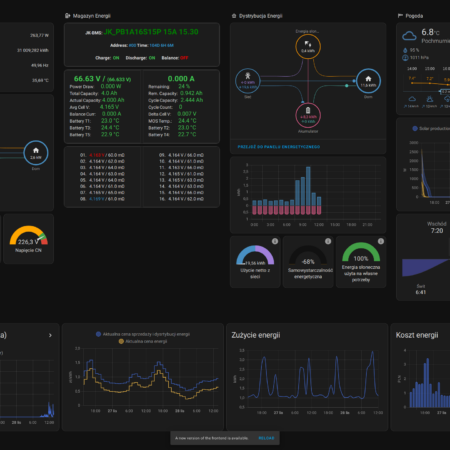
Monitorowanie
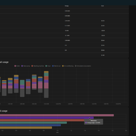
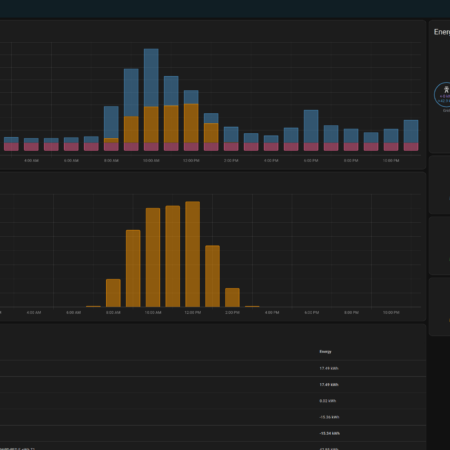
Uzupełniając sieć elektryczną o możliwość komunikacji, monitorowania i sterowania, tworzymy sieć, w której sensory, przyrządy, urządzenia wykonawcze mogą rozmawiać ze sobą nawzajem, z serwerami chmurowymi, lokalnie postawionymi maszynami nadzorującymi lub np. bezpośrednio ze smartfonem operatora systemu. Taki rozproszony system sterowania pozwala na gromadzenie i analizę danych, optymalizację opartą o uczenie maszynowe (tzw. sztuczną inteligencję), zdalny nadzór i większą automatyzacje procesów.
Jesteśmy w stanie nadzorować całą sieć zaczynając od przyłącza, poprzez obwody zasilające, kończąc na pojedynczych gniazdkach i urządzeniach. Monitorowanie parametrów sieci i urządzeń pozwala na wczesną detekcje awarii. Pozwala to na lepsze zarządzanie dostępną energią i zmniejszenie mocy szczytowej poprzez ograniczenie jednoczesności pracy odbiorników.
Powiadamianie o zmianach stanu i alarmach
Odpowiednio dostosowany system wizualizacji i powiadomień o problemach pozwala na szybką reakcję i usunięcie awarii. Dobrze zaprojektowany mechanizm monitorowania umożliwia zdalną diagnozę dysfunkcji, a nawet usunięcie ich bez konieczności fizycznej obecności na miejscu. Powiadomienia za pomocą różnych mediów (aplikacja, sms, komunikator, e-mail) pozwalają na to, że osoba sprawująca nadzór nad systemem jest mobilna i nie musi stale obserwować ekranu komputera.
Możliwość tworzenia automatyzacji
Rozbudowany system automatyzacji pozwala na pełną kontrolę nad zużyciem energii i jej kosztem. Pomaga zoptymalizować działanie podłączonych urządzeń, możemy dostosować zużycie, produkcję i magazynowanie energii, dostosowując się do pogody, zapotrzebowania czy cen (taryfy dynamiczne, RCE, taryfy strefowe).
Zapraszamy do odwiedzenia strony naszej fundacji, gdzie znajdziecie dokumentację techniczną oraz na nasze repozytoria Gitlab i Github

















